Remediation Insights (Pro)
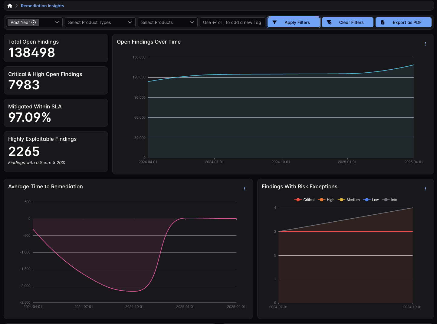
The Remediation Insights dashboard focuses on closure performance and remediation accountability, charting SLA adherence, overdue Findings, and Risk Acceptance over time. It relies on EPSS scores to determine a Finding’s exploitability, the database for which DefectDojo Pro updates daily and applies to each of your Findings.

Similar to Priority Insights, Remediation Insights also includes four clickable modals that will open a separate tab with a table for all of the data those four modals represent:
- Total Open Findings
- Critical & High Open Findings
- Mitigated Within SLA
- Highly Exploitable Findings
Prev
Program InsightsNext
Tool Insights